- 雷達液位計料位計系列產品
- 壓力/液位/差壓/密度變送器
- 液位儀表系列
- 流量儀表系列
- 物位儀表系列
- 液位/溫度/壓力/流量-報警儀
- PLC/DCS自動化控制監控系統
- GPRS無線遠傳裝置
- 有紙/無紙記錄儀系列
- 溫度儀表系列
- 分析儀|檢測儀|校驗儀系列
全國銷售熱線:400-9280-163
電話:86 0517-86917118
傳真:86 0517-86899586
銷售經理:1560-1403-222 (丁經理)
??? ? ? ? 139-1518-1149 (袁經理)
業務QQ:2942808253 / 762657048
網址:http://m.hnbz8.com
電話:86 0517-86917118
傳真:86 0517-86899586
銷售經理:1560-1403-222 (丁經理)
??? ? ? ? 139-1518-1149 (袁經理)
業務QQ:2942808253 / 762657048
網址:http://m.hnbz8.com
超聲波液位計在污水理廠用于控制進水泵的流程和控制方案
發表時間:2019-11-18 ??點擊次數:1032? 技術支持:1560-1403-222
在一般的污水處理廠、水處理廠及泵站等,均設有進水口和進水泵。在進水泵的設計中,為了簡便可靠,大多采用浮球液位開關控制進水泵的自動開停,目前隨著超聲波液位計產品的普及,采用超聲波液位計進行液位控制的現場方案也越來越多。并且許多采用浮球液位開關的控制系統也同時增加一套超聲波液位計作為冗余方案,以對于整個系統的控制增加安全保障,即使其中一個出現問題,也確保另一套系統能夠對于現場的液位變化做出正確及時的反應。下文對這浮球液位開關和超聲波液位計這兩種方案分別作出說明。
浮球液位開關是~種靠液體的浮力改變自身狀態來達到控制目的的設備。它用一根電纜線連接.置于液面之上,內部裝有一個開關,當液位達到或降至某一高度時,浮球液位開關改變原來直立或傾斜的狀態,內部開關狀態隨之改變.信號傳至控制機構。天津市東郊污水處理廠進水泵的自動控制即采用這種控制方法。

一、浮球液位開關控制原理
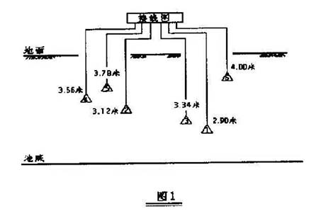
天津市東郊污水處理廠設計日處理能力40萬噸.zui大50萬噸,使用了260千瓦,容量1.32一1.54立方米/秒,揚程1.32一11.0米.電壓6千伏的進水泵6臺(其中一臺備用)。進水泵前的污水池設有6個浮球液位開關.分成兩組,信號送至可編程序邏輯控制器(工業常用的一種能按一定順序完成自動控稠功能的設備,以下簡稱PLC。浮球液位開關的位置如圖1所示:

開泵的控鉬過程為:
當液位低于1#浮球液位開關時,將發出低液位報警信號;
當液位高于2#浮球液位開關時.開一臺進水泵;
當液位高于3#浮球液位開關對,開兩臺進水泵;
當液位高于4#浮球液位開關時,開三臺進水泵:
當液位高于5#浮球液位開關時,開四臺進水泵:
當液位高于6#浮球液位開關時,開五臺迸水泵,并發出高液位報警信號。
二、超聲波液位計控制
我廠進水污水池口距池底8.7米的池壁上為監視水位而裝了一塊超聲波液位計.其他象配水、回流污泥、出水等處共設有超聲波測量儀共計20塊,在7年的正式運行中一直處于良好的狀態,且精度較高.維護、校驗也很方便。為增進可靠度,也可以考慮再增加一個超聲波液位計.以防因液位計的故障導致進水泵的誤操作。
(1)根據原設計思路和圖1所示尺寸.可以將原PLC程序控制順序改為:
沒兩個液位計測量值為X。、X2.儀表的精度為0.2%,表頭至池底的高度為8.7米,可能偏差0.034米,取為o.04米。當Xl—X 2)o.04米時.取消進水泵控制的自動。
開泵的順序為:
當液位上升至2.9 O米時,發出低液位報警;
當液位上升至3.12米時,開一臺泵;
當液位上升至3.34米時,開兩臺泵;
當液位上升至3.5 6米對,開三臺泵:
當液位上升至3.7 8米時,開四臺泵;
當液位上升至3.9 0米時.開五臺泵,并發出高液位報警,
停泵的順序為:
當液位下降至3.7 8米以下時,關一臺泵(開四臺):
當液位下降至3.5 6米以下時,關一臺泵(開三臺);
當液位下降至3.34米以下時.關一臺泵(開兩臺);
當液位下降至3.12米以下時,關一臺泵(開一臺);
當液位下降至2.9 0米以下時,進水泵全關,并發出低液位報警;
每臺泵的開停順序同浮球液位開關。具體流程見圖3。



(2)除上述方法外,也可以充分PLC的計算和判斷功能,用新的思路重新設計.使程序簡化。
根據原工藝設計.zui下部的浮球液位開關與池底高度為2.9 o米,每相鄰兩個的距離為0.22米,液位上升時,將所測值減去zui底浮球液位開關的高度除以o.22米后取整,即為將要開啟的泵的臺數;液位下降時,將所測值減去zui底浮球液位開關的高度除以o.22米后取整加一.即為將要開啟的泵的臺數。液位高于3.96米時高液位報警。液位低于2.90米時低液位報警。新的流程如圖4所示。
圖4999999999999999999999999
X’, N’分別為上一周期進水液位的測量值和進水泵應開的臺數
三、實現的可能性
在我廠包含進水泵控制部分的PLC中,有模擬量輸人模塊2個,可輸入模擬量16個。現使用了14個,有空余輸人點2個.允許增加一個超聲波液位計的模擬量輸入。將浮球液位開關控制進水泵改為超聲波藏位計除增加一塊超聲波液位計外.不需其他投資,對計算機的監控也沒有任何影響。改造后.既減少了浮球液位開關、繼電器、PLC模塊及多條纜線的費用及PLC字節的占用,又可以充分體現原設計的思路,對已廢棄的自動控制進行充分的利用。對泵的開停時問、臺次進行科學合理的安排,避免人為失誤,增加了控制的可靠性、安全性和穩定性。
上一條:浮標液位計在卸油罐液位測量中產生故障的原因分析及解決方案
下一條:磁翻板液位計升級版產品磁敏雙色液位計的設計思路與產品特色
浮球液位開關是~種靠液體的浮力改變自身狀態來達到控制目的的設備。它用一根電纜線連接.置于液面之上,內部裝有一個開關,當液位達到或降至某一高度時,浮球液位開關改變原來直立或傾斜的狀態,內部開關狀態隨之改變.信號傳至控制機構。天津市東郊污水處理廠進水泵的自動控制即采用這種控制方法。

一、浮球液位開關控制原理
天津市東郊污水處理廠設計日處理能力40萬噸.zui大50萬噸,使用了260千瓦,容量1.32一1.54立方米/秒,揚程1.32一11.0米.電壓6千伏的進水泵6臺(其中一臺備用)。進水泵前的污水池設有6個浮球液位開關.分成兩組,信號送至可編程序邏輯控制器(工業常用的一種能按一定順序完成自動控稠功能的設備,以下簡稱PLC。浮球液位開關的位置如圖1所示:

開泵的控鉬過程為:
當液位低于1#浮球液位開關時,將發出低液位報警信號;
當液位高于2#浮球液位開關時.開一臺進水泵;
當液位高于3#浮球液位開關對,開兩臺進水泵;
當液位高于4#浮球液位開關時,開三臺進水泵:
當液位高于5#浮球液位開關時,開四臺進水泵:
當液位高于6#浮球液位開關時,開五臺迸水泵,并發出高液位報警信號。
二、超聲波液位計控制
我廠進水污水池口距池底8.7米的池壁上為監視水位而裝了一塊超聲波液位計.其他象配水、回流污泥、出水等處共設有超聲波測量儀共計20塊,在7年的正式運行中一直處于良好的狀態,且精度較高.維護、校驗也很方便。為增進可靠度,也可以考慮再增加一個超聲波液位計.以防因液位計的故障導致進水泵的誤操作。
(1)根據原設計思路和圖1所示尺寸.可以將原PLC程序控制順序改為:
沒兩個液位計測量值為X。、X2.儀表的精度為0.2%,表頭至池底的高度為8.7米,可能偏差0.034米,取為o.04米。當Xl—X 2)o.04米時.取消進水泵控制的自動。
開泵的順序為:
當液位上升至2.9 O米時,發出低液位報警;
當液位上升至3.12米時,開一臺泵;
當液位上升至3.34米時,開兩臺泵;
當液位上升至3.5 6米對,開三臺泵:
當液位上升至3.7 8米時,開四臺泵;
當液位上升至3.9 0米時.開五臺泵,并發出高液位報警,
停泵的順序為:
當液位下降至3.7 8米以下時,關一臺泵(開四臺):
當液位下降至3.5 6米以下時,關一臺泵(開三臺);
當液位下降至3.34米以下時.關一臺泵(開兩臺);
當液位下降至3.12米以下時,關一臺泵(開一臺);
當液位下降至2.9 0米以下時,進水泵全關,并發出低液位報警;
每臺泵的開停順序同浮球液位開關。具體流程見圖3。



(2)除上述方法外,也可以充分PLC的計算和判斷功能,用新的思路重新設計.使程序簡化。
根據原工藝設計.zui下部的浮球液位開關與池底高度為2.9 o米,每相鄰兩個的距離為0.22米,液位上升時,將所測值減去zui底浮球液位開關的高度除以o.22米后取整,即為將要開啟的泵的臺數;液位下降時,將所測值減去zui底浮球液位開關的高度除以o.22米后取整加一.即為將要開啟的泵的臺數。液位高于3.96米時高液位報警。液位低于2.90米時低液位報警。新的流程如圖4所示。
圖4999999999999999999999999
X’, N’分別為上一周期進水液位的測量值和進水泵應開的臺數
三、實現的可能性
在我廠包含進水泵控制部分的PLC中,有模擬量輸人模塊2個,可輸入模擬量16個。現使用了14個,有空余輸人點2個.允許增加一個超聲波液位計的模擬量輸入。將浮球液位開關控制進水泵改為超聲波藏位計除增加一塊超聲波液位計外.不需其他投資,對計算機的監控也沒有任何影響。改造后.既減少了浮球液位開關、繼電器、PLC模塊及多條纜線的費用及PLC字節的占用,又可以充分體現原設計的思路,對已廢棄的自動控制進行充分的利用。對泵的開停時問、臺次進行科學合理的安排,避免人為失誤,增加了控制的可靠性、安全性和穩定性。
上一條:浮標液位計在卸油罐液位測量中產生故障的原因分析及解決方案
下一條:磁翻板液位計升級版產品磁敏雙色液位計的設計思路與產品特色
- 相關文章
-
- 雷達液位計的作用 【2025-11-18】
- 雷達液位計使用注意事項 【2025-11-18】
- 雷達液位計安裝注意事項全解析 【2025-11-14】
- 雷達液位計工作原理及相關說明 【2025-11-14】
- 遠傳液位變送器技術改造 【2023-12-28】
- 液位變送器和什么電器連接 【2023-12-18】
- 浮子鋼帶液位變送器 【2024-01-01】
- 壓力變送器校驗量程 【2023-12-27】
- 靜壓式液位變送器量程 【2023-12-17】
- 單法蘭液位變送器鹽酸 【2023-12-20】








